User manual - Windows Mobileソフトウェアマニュアルver.1.01(2013年1月17日)

Table Of Contents
189
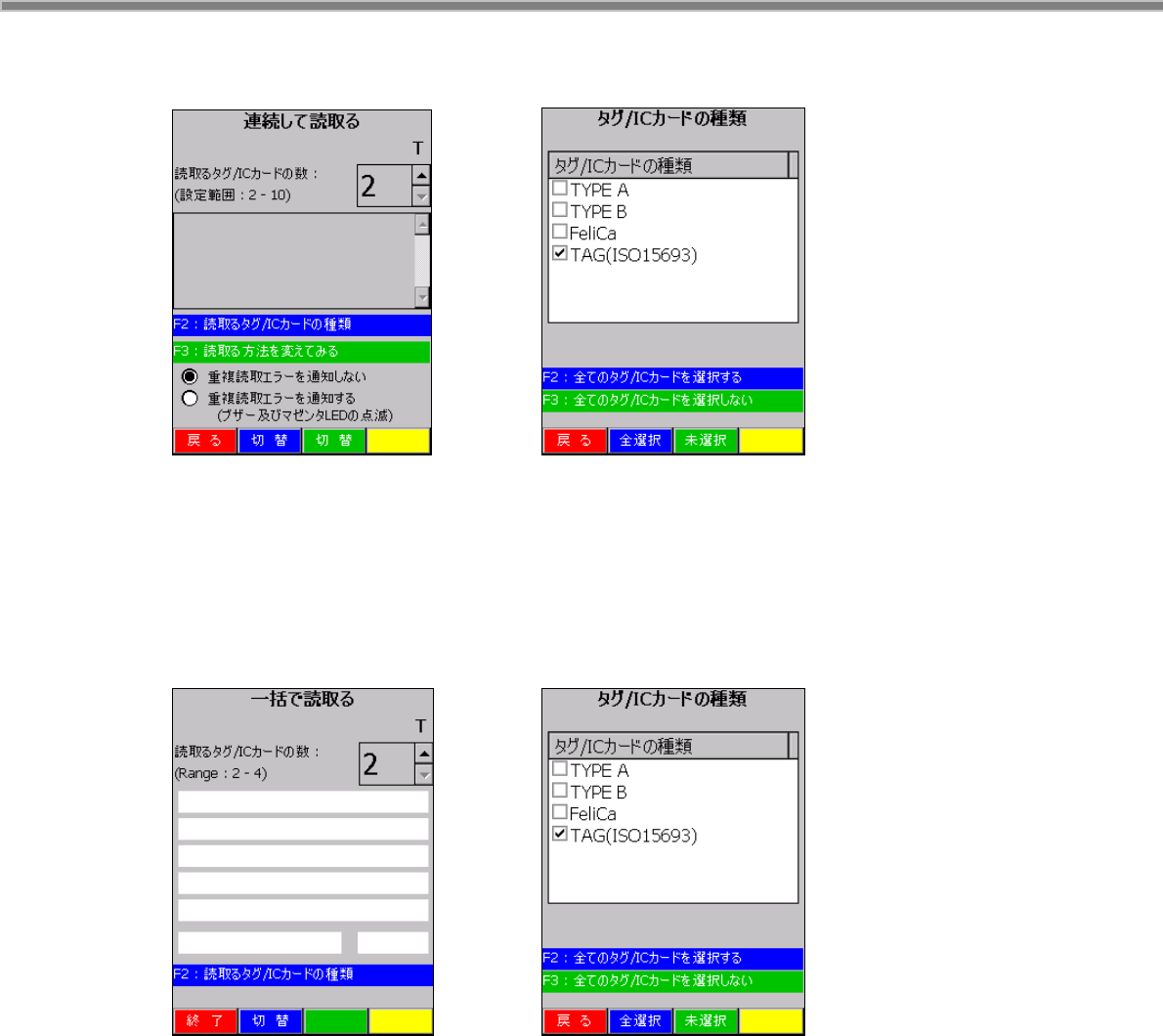
連続して読取る
4-60 4-61
サイドキーの押下により、NFC スキャナで複数の IC カード/タグを連続して読取り、読取ったデータを表示
します。F2 キー又は画面の切換えボタン(青)を押すことで、読取るカード/タグ種類を変更できます。F3
キー又は画面の切換えボタン(緑)を押すことで、読取る方法を変更できます。
一括で読取る
4-62 4-63
サイドキーの押下により、NFC スキャナで複数の IC カード/タグを一括で読取り、読取ったデータを表示し
ます。F2 キー又は画面の切換えボタン(青)を押すことで、読取るカード/タグ種類を変更できます。