Technical data
Manuals
Brands
SEM Manuals
Business equipment
126C/2
10
11
12
13
14
15
16
17
18
19
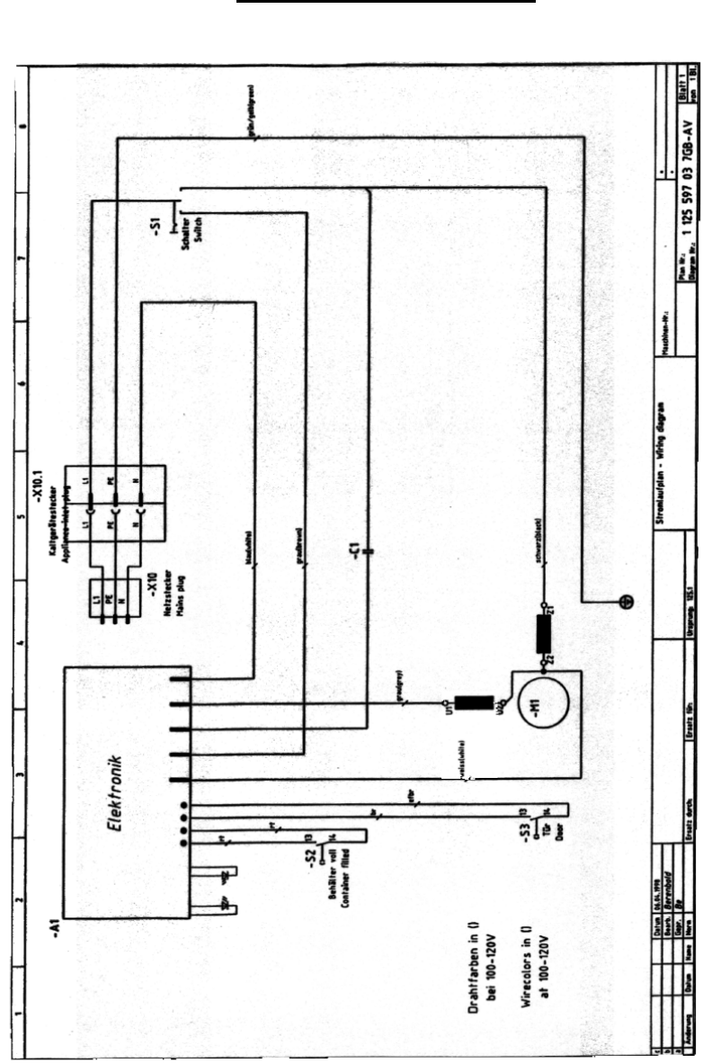
WIRING DIAGRAM
For NATIONWIDE SERVICE Call 1(800)225-9293
18
1
...
...
17
18
19